二、熱絲鎢極氬弧焊工藝與操作技巧bjm
熱絲鎢極氬弧焊原理如圖2-79所示。填充焊絲在進入熔池之前約10cm處開始,由加熱電源通過導電塊對其通電,依靠電阻熱將焊絲加熱至預定溫度,與鎢極呈40°~60°角,從電弧后面送入熔池,這樣熔敷速度可比通常所用的冷絲提高2倍。熱絲和冷絲熔敷速度的比較如圖2-80所示。

圖2-79 熱絲鎢極氬弧示意圖

圖2-80 鋼鎢極氬弧時冷絲和熱絲可允許的熔敷速度
熱絲鎢極氬弧焊時,由于流過焊絲的電流所產生磁場的影響,電弧產生磁偏吹而沿焊縫做縱向偏擺。為此,用交流電源加熱填充焊絲,以減少磁偏吹。在這種情況下,當加熱電流不超過焊接電流的60%時,電弧擺動的幅度被限制在30°左右。為了使焊絲加熱電流不超過焊接電流的60%,通常焊絲最大直徑限為1.2mm。如焊絲過粗,由于電阻小,需增加加熱電流,這對防止磁偏吹是不利的。
熱絲焊接已成功用于碳鋼、低合金鋼、不銹鋼、鎳和鈦等。對于鋁和銅,由于電阻率小,要求很大的加熱電流,從而造成過大的電弧磁偏吹和熔化不均勻,所以不推薦熱絲焊接。
熱絲氬弧焊機由以下幾部分組成:直流氬弧焊電源(預熱焊絲的附加電源通常用交流居多),送進焊絲的送絲機構以及控制、協調這三部分之間的控制電路。
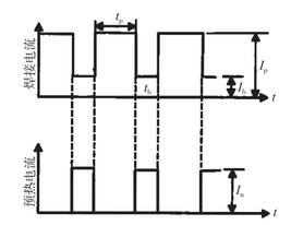
為了獲得穩定的焊接過程,主電源還可采用低頻脈沖電源。在基值電流期間,填充焊絲通入預熱電流,脈沖電流期間焊絲熔化,見圖2-81。這種方法可以減少磁偏吹,脈沖電流頻率可以提高到100Hz左右。一種更為理想的方法是用一臺焊接電源來替代焊接電源和附加預熱電源。采用一臺高速切換的開關電源,以很高的開關頻率來熔化和預熱焊絲,獲得二者統一。

圖2-81 熱絲TIG脈沖氬弧焊電流波形
贊 0













